【作业贴】2025-02-07-基于LLaMA-Factory的模型微调训练 #81
Loading…
Reference in New Issue
Block a user
No description provided.
Delete Branch "%!s()"
Deleting a branch is permanent. Although the deleted branch may continue to exist for a short time before it actually gets removed, it CANNOT be undone in most cases. Continue?
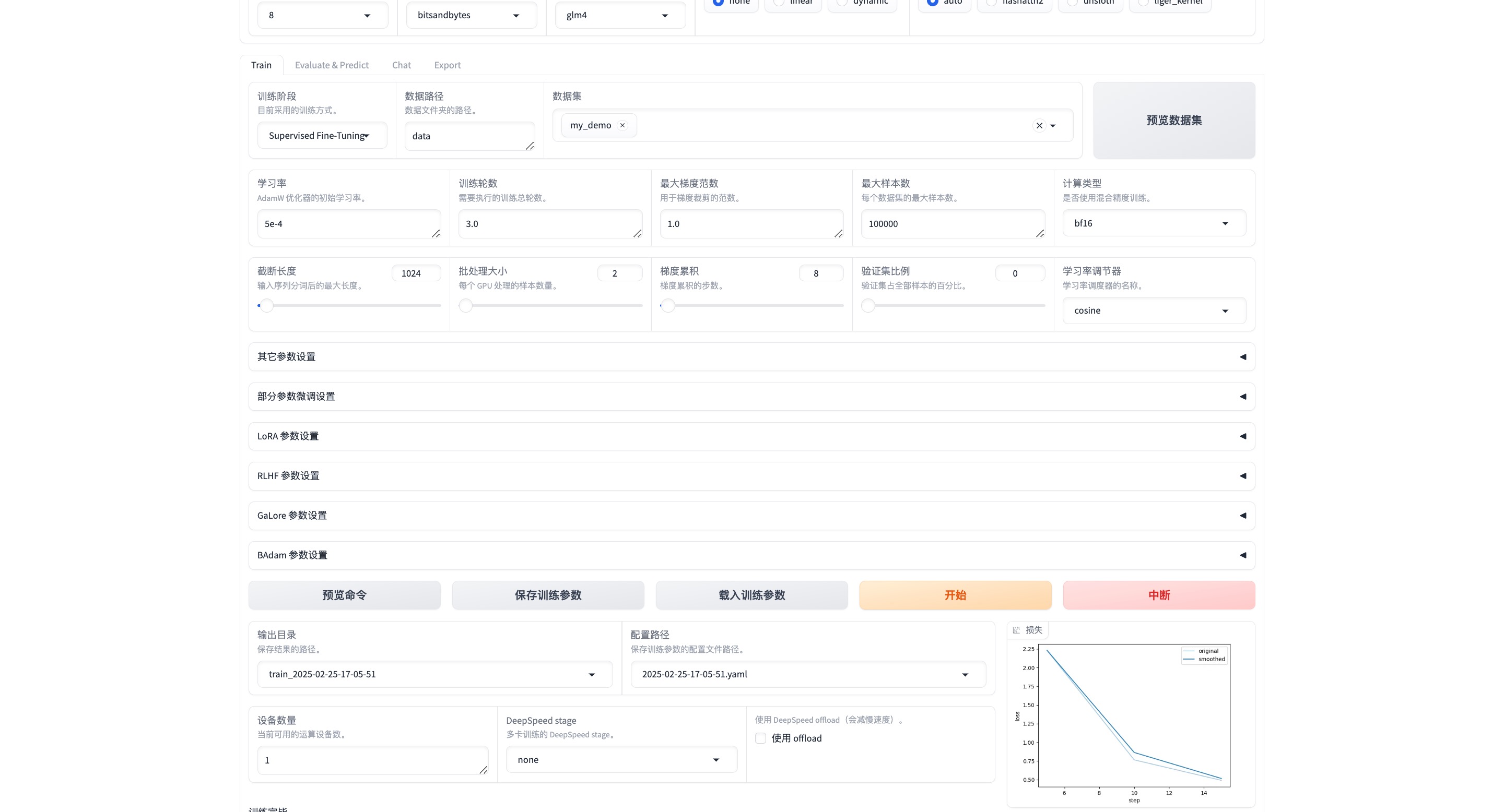
已完成作业

1、模型加载成功
2、微调




3、8bit微调


4、4Bit微调


5、将微调模型仿OpenAI兼容接口


